Envirobly.com is a startup I solo founded and launched in October 2025. It’s a culmination of an intense 3 year work, crafting a platform to deploy web applications to, while keeping the costs manageable.
It runs the full lifecycle of application infrastructure on AWS. It connects to a customer’s AWS account, lays down regional foundations (VPC, NAT, Traefik gateways, Route53 DNS, Managed Prometheus), and lets teams ship services, databases, and gateways with zero-downtime deploys, live logs and metrics.
All of it done on pure EC2 instances, with custom AMI, without relying on expensive AWS services, like load balancers, RDS or paid VPC features.
Core capabilities
- Accounts, projects, and environs model real deployments: per-region plots provision VPCs/gateways; environs hold services, deployments, and logs.
- Service types: source-built or remote containers, PostgreSQL, and Valkey—all with autoscaling knobs, health checks, public/private routing, and CLI exec support.
- Deployments: build-on-deploy for source images, promotion/rollback handling, desired vs. present version tracking, and per-deployment log streams.
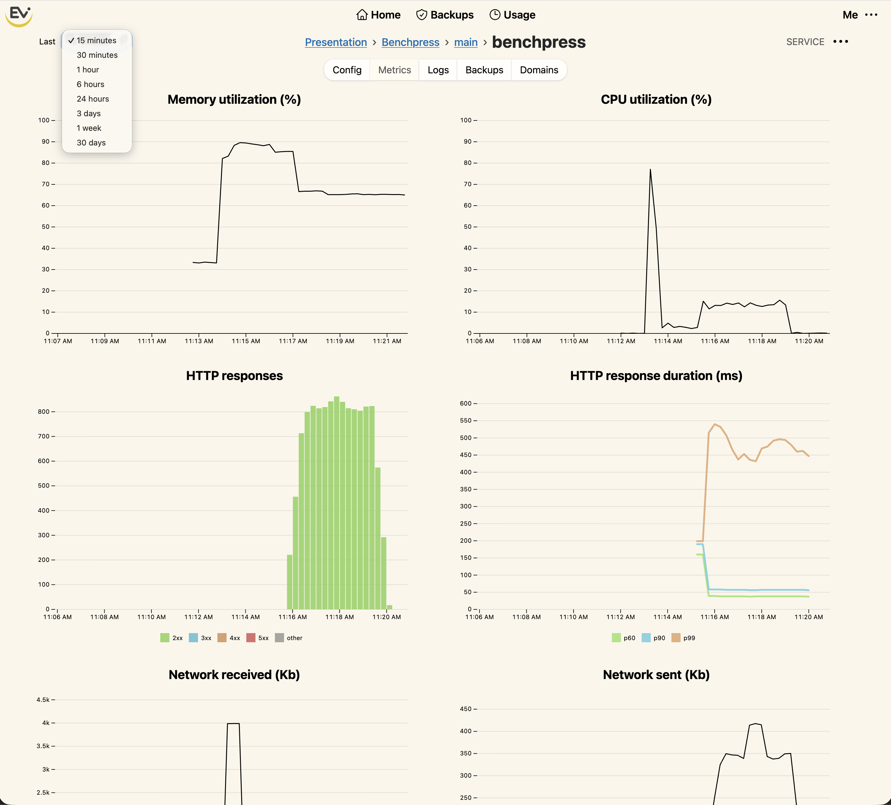
- Observability: CloudWatch log streaming with scoped STS tokens; AWS Managed Prometheus metrics for services and gateways, including Traefik router stats.
- Networking and security: vanity domains with ACME certificates, Route53 automation, TLS defaults, SSH via EC2 Instance Connect gateways, and per-resource access tokens.
- Data durability: OpenZFS-backed volumes on EBS with snapshots, daily backups, cross-region restore, and UI/CLI flows for backup browsing and restore.
- Operations UX: CLI (
envirobly) for deploy/exec, Turbo-powered UI for live status, GoodJob-backed background orchestration, and Solid Cache-backed caching. - Billing and access: Stripe subscriptions/charges, email verification/invites, Cloudflare Turnstile-protected signup, and profile/billing address management.
Architecture and tech
- Rails 8, Postgres, GoodJob, Solid Cache, Hotwire (Turbo/Stimulus), Propshaft.
- AWS automation via CloudFormation stacks, STS federation for logs, EC2/EBS/Route53/ACM/Prometheus, Traefik ingress, custom distributed ACME handling, and OpenZFS for data volumes.
- Custom “Stepped Actions” orchestration layer coordinates long-running provision/trash/backup flows with checksums, concurrency keys, and broadcast updates. I plan to release this as open source in the future.
Product walkthrough
Connect your AWS account
Envirobly links to your AWS account in seconds with a UI prompt and CLI handshake so foundations can be created in your own cloud.

Orchestrated setup
Stepped actions show each CloudFormation and validation step so you always see progress on long-running provisioning work.

Projects and environs
Projects capture per-region foundations, while environs hold the services and routing that map to real deployments.

Deploy with the CLI
Source builds and remote containers deploy via the envirobly CLI, with status mirrored in the UI.

Operate services
Service views cover routing, scaling, metrics, logs, usage, backups, and custom domains—all backed by the AWS primitives noted above.
